ChargeON 运营管理平台

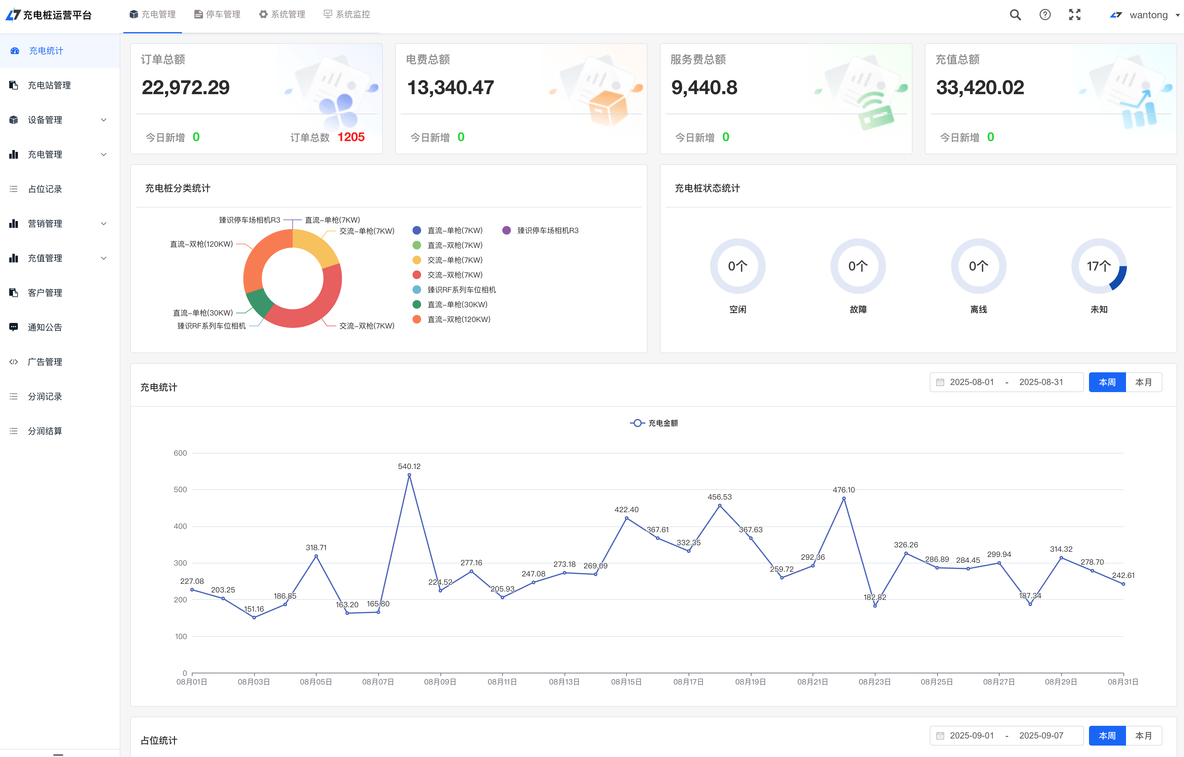
智能运营管理后台
运营数据一目了然,订单、电费、设备状态实时掌控

便捷移动端体验
一键查找附近充电站,扫码即充,智能导航直达
核心功能
从设备监控到运营管理,全方位赋能充电业务
设备管理
实时监控充电桩运行状态,故障预警,远程控制,降低故障率
场站管理
站点配置、价格策略、利用率分析,提升站点运营效率
运营管理
会员体系、优惠活动、消息推送,提升用户粘性与活跃度
财务结算
自动对账、账单管理、分账结算,财务管理更高效
数据分析
可视化数据大屏,多维度分析,助力科学决策
互联互通
对接主流充电平台,扩大用户来源,提升充电站利用率
适用场景
为不同行业提供定制化充电运营解决方案

充电桩运营商
帮助充电桩运营商实现设备集中管理、智能调度、精细化运营
设备管理智能调度运营分析

物业公司
为物业小区提供充电桩解决方案,提升业主服务体验
社区充电便民服务收益管理

企业园区
企业内部充电管理,员工用车充电一站式解决方案
企业用车成本管控权限管理